|
|
|
|
 |
|
|
 |
::: Parmis Engineering Co. :::
برنامه نویسی PLC و اجرای مانیتورینگ سیلوی فلزی 120.000 تنی شهید مدرس رباط کریم
 |
 |
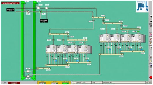
در این پروژه طراحی صفحات HMI و OP7، برنامه نویسی PLC و راه اندازی سیستم انجام شده است. سیستم کنترل مشتمل بر 416 ورودی دیجیتال و 352 خروجی دیجیتال می باشد که در 2 سری تابلو که توسط کابل Profibus به هم مرتب گشته اند، اجرا گردیده است. از CPU، کارتهای ورودی و خروجی و نرم افزارهای زیمنس در طراحی و اجرای اتوماسیون این پروژه استفاده گردیده است. CPU مورد استفاده در این پروژه CPU315-2DP، برنامه نویسی مبتنی بر نرم افزار Step7، مانیتورینگ با نرم افزار Wincc و طراحی نرم افزاری OP7 منصوب بر روی یکی از تابلوهای کنترل با نرم افزار WinccFlexibleصورت پذیرفته و از شبکه Profibus برای ارتباط بین CPU و نرم افزار مانیتورینگ استفاده شده است.

|
 |
 |
 |
|
|
|
|
|
 |
| Copyright 2000-2026, Parmis Engineering Co., All rights reserved. |
|